Producción perdida por fallas
Transformamos el
Mantenimiento
con Datos en Tiempo Real
Medimos la salud de sus activos industriales para predecir fallas, permitiendo una toma de decisiones proactiva y reduciendo costos operativos hasta un 40% mediante IoT y análisis predictivo.

Sobre Nosotros
Helix Engineering transforma el mantenimiento industrial. Medimos la salud de sus activos en tiempo real para predecir fallas antes de que ocurran, permitiendo una toma de decisiones proactiva mediante tecnología IoT y análisis de datos avanzado.
Ofrecemos no solo la posibilidad de efectuar mediciones en tiempo real, sino que mediante la aplicación de técnicas de análisis de datos brindamos a nuestros clientes la capacidad de identificar potenciales fallas, contar con un diagnóstico preciso y una serie de recomendaciones técnicas especializadas.
Estadísticas de Mantenimiento Industrial
Las fallas de maquinaria no planificadas pueden costar a las plantas industriales hasta un 5% de su producción anual. El mantenimiento predictivo permite un ahorro del 30-40% (en comparación con el mantenimiento correctivo) o un ahorro del 8-12% (en comparación con el mantenimiento preventivo).
Ahorro vs mantenimiento correctivo
Ahorro vs mantenimiento preventivo
Nuestros Servicios de Mantenimiento Predictivo
Soluciones integrales de telemetría IoT y análisis predictivo para optimizar sus operaciones industriales.
Medición y Alertas IoT
Medición de parámetros en tiempo real y alertas: medición de variables físicas presentes en un activo, a fin de establecer un sistema de alertas que permite dar aviso sobre la necesidad de efectuar un mantenimiento correctivo o planificado del mismo.
Diagnóstico Predictivo
Diagnóstico y mantenimiento predictivo: mediante la aplicación de técnicas estadísticas y análisis de datos a través del tiempo, se estudia el comportamiento de las variables físicas previamente medidas, para diagnosticar el estado de 'salud' de un equipo y la toma de decisiones de manera proactiva.
Propuesta de Mejora
Propuesta de mejora: a partir del análisis de comportamiento de variables físicas del activo y el diagnóstico previamente efectuado, se propone un plan detallado para abordar potenciales problemas identificados, proveyendo una guía de recomendaciones y soporte al cliente durante el proceso de toma y ejecución de decisiones.
Propuesta de Valor
La prevención es la clave para un mantenimiento eficiente y rentable en la industria moderna.
Prevención de Fallas
La mayoría de las roturas y daños en máquinas pueden prevenirse si se puede prever cuándo podrían ocurrir mediante análisis predictivo.
Programación Eficaz
Prever el momento y la forma resulta esencial para una programación eficaz y garantizar el funcionamiento óptimo de los equipos industriales.
Optimización de Recursos
Una programación eficaz permite minimizar el tiempo de inactividad optimizando el uso de recursos y reduciendo costos, evitando daños y potenciales consecuencias asociadas.
Nuestro Proceso de Implementación
Un enfoque sistemático y probado para transformar su mantenimiento industrial mediante IoT y análisis predictivo.
Análisis del Cliente
Realizamos un estudio exhaustivo del cliente: industria, procesos, activos críticos y equipos que requieren monitorización para optimizar su operación.
Diseño de Solución IoT
Desarrollamos una estrategia personalizada de medición y diseñamos hardware específico con interfaces gráficas intuitivas para visualizar variables críticas.
Implementación
Ejecutamos la instalación completa del sistema con puesta en funcionamiento, pruebas de rendimiento y capacitación del personal operativo.
Recopilación y Análisis de Datos
Recopilamos datos históricos, parametrizamos el sistema y definimos umbrales de salud del activo durante un período mínimo de 6-12 meses.
Mantenimiento Predictivo
Implementamos técnicas avanzadas de predicción y análisis de datos para elaborar un plan de mantenimiento predictivo personalizado, maximizando la eficiencia operativa y minimizando costos mediante IoT y machine learning.
Muestras de Datos en Tiempo Real
Visualice cómo se presentan las mediciones y análisis de sus activos industriales en nuestros dashboards interactivos.
Panel de Medidores Principales
Monitoreo en tiempo real de parámetros críticos como advertencias de aceite, presión y RPM con indicadores visuales de estado.

Registro de Estados Digitales
Tabla de datos históricos mostrando estados ON/OFF de sensores digitales con timestamps precisos para análisis temporal.

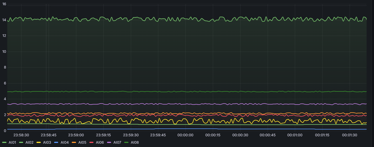
Gráficos de Tendencias Temporales
Visualización de múltiples variables analógicas a lo largo del tiempo para identificar patrones y tendencias operacionales.

Dashboard de Sensores de Motor
Panel completo de monitoreo de motor con medidores de RPM, presión, temperatura, combustible y otros parámetros vitales.

Dashboards Interactivos
Interfaces intuitivas que muestran el estado de sus activos en tiempo real con visualizaciones claras y comprensibles.
Análisis Histórico
Acceso a datos históricos para identificar patrones, tendencias y comportamientos anómalos en sus equipos.
Alertas Visuales
Sistema de alertas con códigos de color que permiten identificar rápidamente situaciones que requieren atención.
Contacto
¿Listo para transformar su mantenimiento industrial?